FFmate Web UI
The FFmate Web UI offers a clean, intuitive way to manage and monitor your FFmpeg jobs in real time.
You can easily track active tasks, configure watchfolders, create presets, and access detailed logs—all from your browser, without needing to use the API or command line.
Whether you're a developer, media technician, or workflow specialist, the Web UI helps you stay in control of your transcoding operations from start to finish.
Navigation Overview
The FFmate Web UI is divided into four main sections, each designed to simplify and streamline your media processing workflows:
Dashboard– Monitor and manage allFFmpegtasks in real time, including active, completed, and failed jobs.Watchfolders– Configure folders to automatically trigger tasks when new media files are detected.Presets– Define and reuseFFmpegcommand templates for consistent, repeatable transcoding tasks.Webhooks– Send real-time notifications to external systems whenever events occur, such as task progress, completion, or failure.Logs– Access live system logs, including task execution, watchfolder activity, and background processing events.

FFmate includes a built-in mechanism to check whether FFmpeg is installed and accessible. It looks for FFmpeg in the system’s default PATH or in the custom location specified via the --ffmpeg flag. If FFmpeg is not found, the Web UI will display a persistent notification in the navigation bar. This alert includes a direct link to the documentation with step-by-step instructions on how to install FFmpeg on all supported operating systems.
NOTE
FFmate requires FFmpeg to function. If FFmpeg is not accessible, FFmate will not be able to process any tasks.
FFmate checks for the ffmpeg executable every 10 seconds, either on the system PATH or at a custom location specified with the --ffmpeg flag. If FFmate cannot find the executable at startup, a warning message appears in both the logs and the web interface.

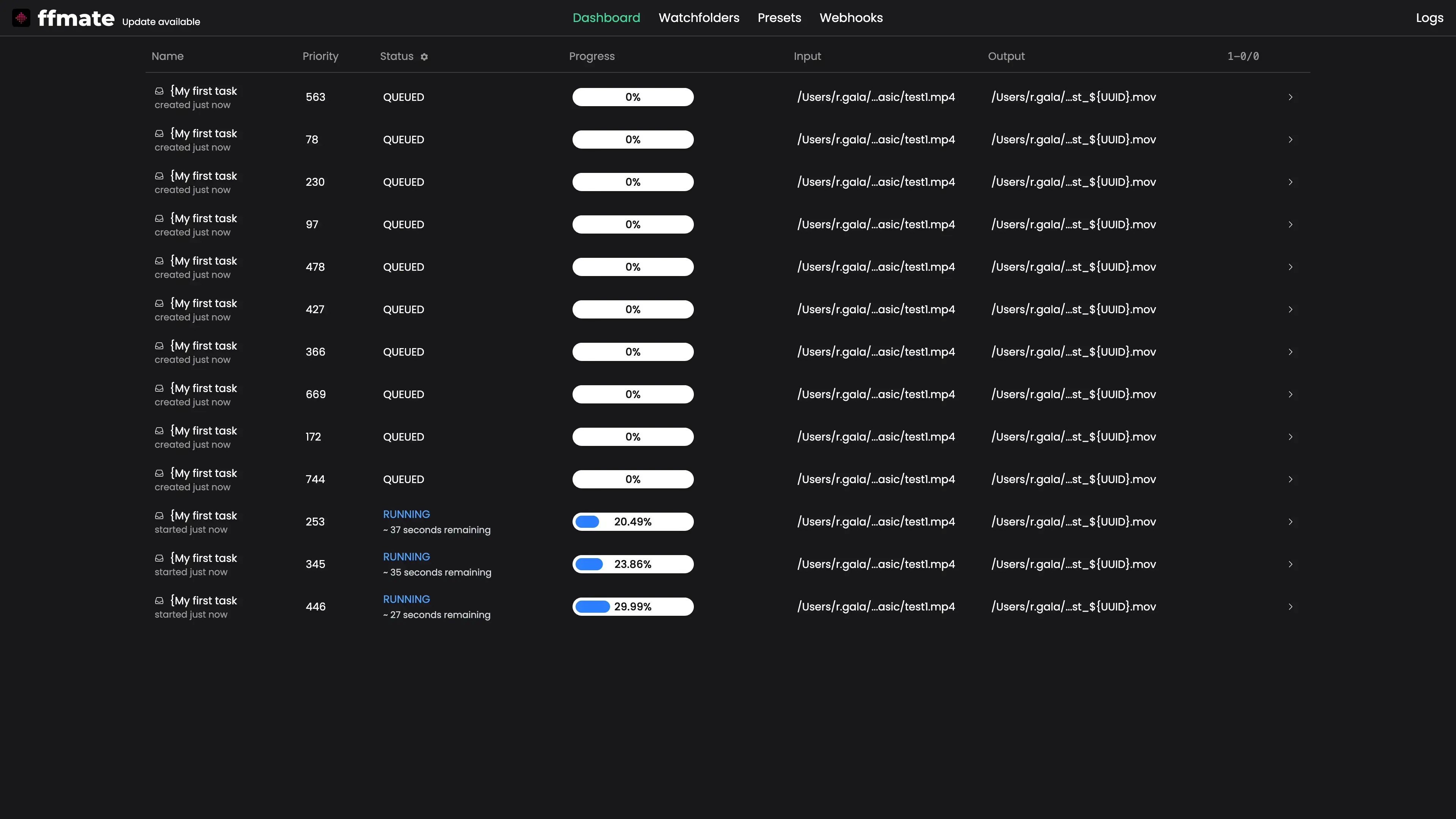
Dashboard
The Dashboard provides a real-time overview of all FFmpeg tasks—letting you monitor progress, manage jobs, and review task details at a glance.
Monitoring Tasks
View all active and completed tasks in real time, including their status and progress.

Filtering Task Statuses
You can filter tasks by their current status to quickly focus on specific groups, such as running, failed, or completed jobs.
To filter the list, click the cogwheel icon in the status column header and select a status from the dropdown menu.
QUEUED– Task is waiting to be processed.RUNNING– Task is currently being executed.DONE_SUCCESSFUL– Task completed without errors.DONE_ERROR– Task encountered an error.DONE_CANCELED– Task was manually canceled.

Canceling Tasks
To stop a running task, hover over it to reveal the cancel icon on the right. Once clicked, the task will be halted immediately and marked as DONE_CANCELED.

Restarting Tasks
To re-run a completed or failed task, hover over it and click the restart icon. The task will be resubmitted with the same configuration and added back to the queue.

Deleting Tasks
To remove a task from the list, hover over it and click the delete icon. Deleting a task will permanently remove both the task and its logs from the database.

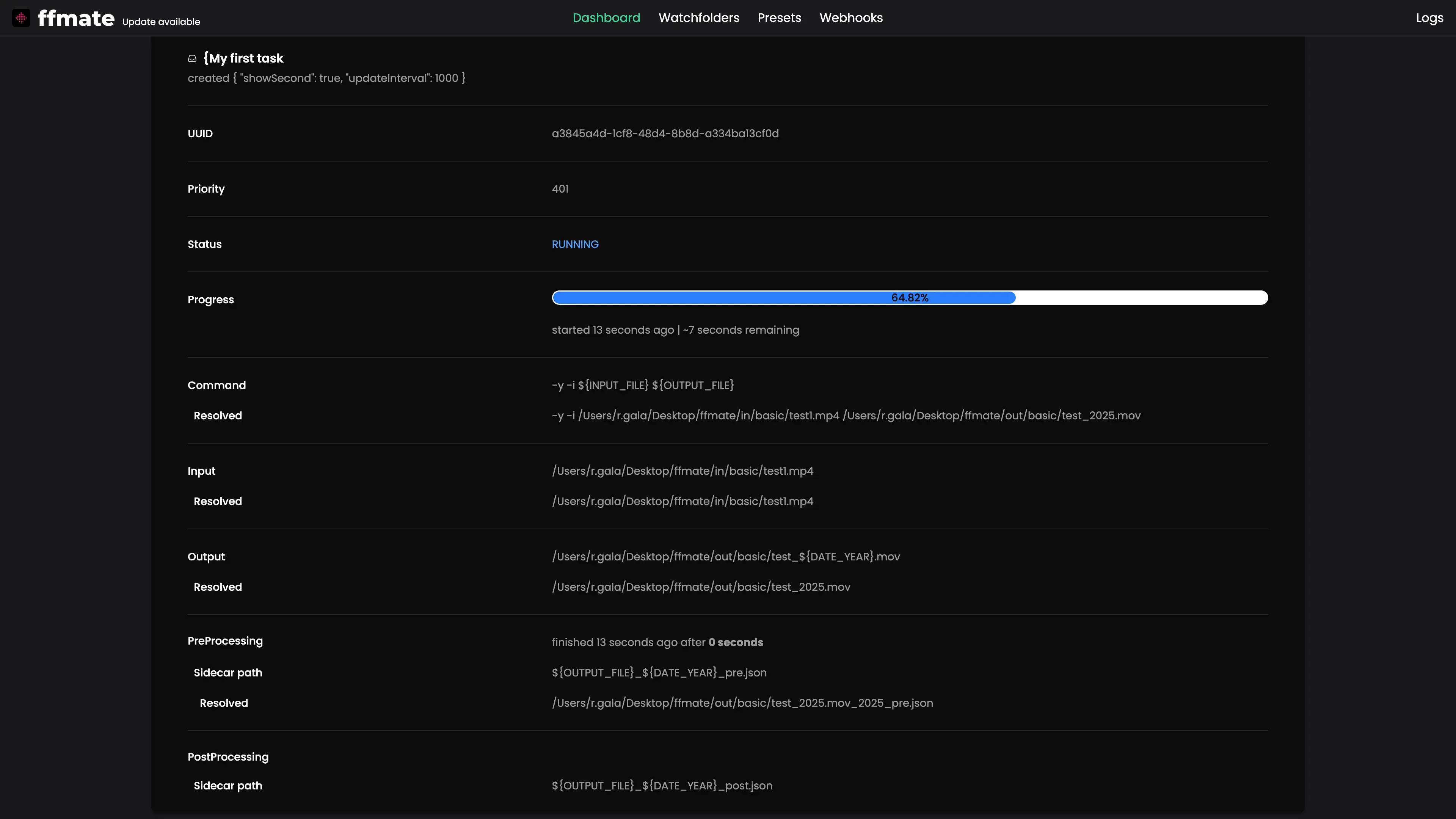
Task Details
Click on any task to see its full execution details, including progress, FFmpeg command, input/output paths, and pre/post-processing information.

Watchfolders
Watchfolders let you automate task creation by continuously monitoring specific folders and triggering jobs when new media files are detected.
Creating a Watchfolder
Click the plus (+) button in the bottom-right corner of the Watchfolders page to create a new watchfolder.

Specify the folder path, preset, scan interval, growth check duration, and optional file extension filters.

Checking Configured Watchfolders
The watchfolder list displays all configured watchfolders along with their current status, assigned preset, and monitored folder path.

Checking Watchfolder Details
Click on any watchfolder to view its full configuration, including assigned preset, filter rules, scan settings, and monitored folder path.

Updating a Watchfolder
Hover over a watchfolder in Watchfolders, click the pencil icon, adjust any field in the Edit Watchfolder form (path, preset, scan interval, growth check, filters), then click Save. The watchfolder will restart with the new configuration shortly after the update.

Deleting Watchfolders
Hover over a preset in Presets, click the delete icon next to a watchfolder to remove it. FFmate will immediately stop monitoring the associated folder.

Presets
Presets in FFmate are reusable templates that simplify task creation by letting you predefine FFmpeg commands, output naming patterns, priorities, and optional pre/post-processing scripts.
Creating a Preset
Click the plus (+) button in the bottom-right corner of the Presets page to create a new Preset.

You can create your own custom preset or choose from a set of predefined, ready-to-use presets provided by the FFmate team.

List of Active Presets
View all configured presets along with their name, description, priority, and output file pattern.

Checking Preset Details
Click on any preset to view its full configuration, including the FFmpeg command, output pattern, priority, and any pre/post-processing settings.

Updating a Preset
Hover over a preset in Presets, click the pencil icon, modify any fields in the Edit Preset form (name, FFmpeg command, output pattern, priority, scripts), then click Save.

Removing a Preset
Hover over a preset in Presets, Click the delete icon next to a preset to remove it.

Webhooks
Webhooks let you integrate FFmate with other systems by sending real-time event notifications whenever something happens in your workflow — for example, when a task starts, finishes, or fails.
Creating a Webhook
Click the plus (+) button in the bottom-right corner of the Webhooks page to create a new webhook.

Specify the event you want to subscribe to and the target URL where notifications should be delivered.

Checking Configured Webhooks
The Webhooks list displays all configured webhooks with their subscribed event and target URL.

Updating a Webhook
Hover over a webhook in the list, click the pencil icon, adjust any field in the Edit Webhook form (event, url), then click Save. Changes take effect immediately, and new events will be delivered according to the updated configuration.

Deleting Webhooks
Hover over a webhook in the list and click the delete icon to remove it. FFmate will immediately stop sending notifications to that URL.

Accessing Real-Time Logs
Click the Logs icon in the top-right navigation bar to open a real-time log window at the bottom of the screen.

This view shows live FFmate activity, including task execution, watchfolder events, and system messages.
